核准逐渐常态化叠加中国技术领先,核电设备有望显著受益
2019年中国重启核电审批,随后三年每年核准机组数量稳定在4-5台。2022年和2023年我国均核准10台,较2021年数量翻倍,审批显著提速,常态化审批渐行渐近。安全是核电发展的前提,而第四代核电技术大幅革新,不仅显著提高了安全性,还能有效缓解U-235短缺的问题。2023年,世界首座第四代核电站在中国投运。通过对裂变核电技术详细的分析,我们认为,得益于中国技术领先和常态化审批逐渐恢复,核电有望被大力推广,核电设备将显著受益,我们预计2024年核电设备市场空间将达672亿元,关注核岛中压力容器/蒸汽发生器/阀门等设备的投资机会。
核心观点
走向高能级文明,核电能量密度高/发电稳定/碳排放量低
人类对核能的运用将让能量来源不再局限于太阳聚变,走向卡尔达肖夫笔下的高能级文明。以木柴、煤、石油为代表的生物能源和化石能源的能量密度,远低于核能。裂变核能发电是利用铀核裂变所释放出的热量驱动汽轮机做功,具有能量密度高、发电稳定等优点,核电年均利用小时数为平均值的2倍。其发电过程中不排放二氧化硫、氮氧化物、烟尘和二氧化碳,是一种经济高效、绿色清洁的能源。自1954年前苏联建成世界上第一座核电站以来,经过70年的发展,核电技术已经发展到了第四代,安全性不断提高。
第二代核电突破商业化应用,第三代核电提高安全冗余
第一代核电技术是上世纪五六十年代美苏英法等国建造的原型堆,功率普遍较小、建设成本高,主要目的是为了验证核能发电的可行性。第二代核电技术在第一代的基础上进行商业化、标准化、系列化、批量化建设,经济性大幅提高,包括压水堆、沸水堆和重水堆。目前世界上仍在商业运行的核电站,绝大部分属于第二代核电技术。第三代核电技术在第二代基础上进一步提高安全性,主要通过设计非能动安全系统或先进的能动安全系统实现核电站的安全运行,但经济性较第二代有所降低,主要包括先进压水堆和先进沸水堆,代表堆型为AP1000、EPR、华龙一号、国和一号等。
第四代核电缓解燃料短缺问题,技术原理革新提高安全性
第四代核电技术目标是解决核能经济性、安全性、废物处理和防核扩散问题,提出了6种最有发展潜力的堆型,包括钠冷快堆、铅冷快堆、气冷快堆3种快中子堆以及超临界水冷堆、高温气冷堆、熔盐堆3种热中子堆。其中快中子堆能够有效利用铀资源,解决核燃料短缺问题,并且嬗变长寿命放射性废物,解决长寿命核废物的处置问题。第四代核电具有较高的安全性,钠冷快堆和铅冷快堆使用金属冷却剂,导热性能好,能将热量快速导出,气冷快堆、高温气冷堆和超临界水堆采用单相冷却剂,不会发生相变,导热稳定;熔盐堆采用液态燃料,不存在堆芯熔毁风险。
2024年核电设备市场有望达672亿元,关注压力容器/蒸汽发生器/阀门等
核电站建设过程以第一罐混凝土浇筑日为分界点可划分为前期准备和施工两个阶段,其中施工阶段又可按照穹顶吊装日和一回路水压试验日划分为土建施工、设备安装和系统调试三个阶段,完整的核电站建设周期需要5年以上。核电项目工程造价其中设备购置费占核电工程建成价30%以上,占比最高。不同堆型的关键设备基本类似,增量设备各有不同。随着核电核准常态化,核电设备将显著受益,我们预计2024年核电设备市场空间将达672亿元,关注核岛中压力容器/蒸汽发生器/阀门等设备的投资机会。
风险提示:核燃料泄漏风险;机组核准数量不及预期风险;技术进步不及预期风险。
正文
核心观点
安全是核电发展的前提,而第四代核电技术大幅革新,不仅显著提高了安全性,还能有效缓解U-235短缺的问题。2023年,世界首座第四代核电站在中国投运,得益于中国技术领先和核电常态化审批逐渐恢复,我们认为核电有望被大力推广,核电设备将显著受益,关注核岛中压力容器/蒸汽发生器/阀门等设备的投资机会。我们报告核心要点如下:
核电发电稳定/碳排放低,安全为发展前提,常态化审批渐进。核电站发电原理是利用铀核裂变所释放出的热能驱动汽轮机做功,具备能量密度高、功率大、发电稳定且成本低的特点,其年平均发电小时数是中国发电设备发电小时数平均值的2倍。安全是核电行业发展的前提,自日本福岛核事故以来,我国核电审批一度停滞,2016-2018连续3年没有新增审批核电机组。直到2019年中国重启核电审批,随后三年每年核准机组数量稳定在4-5台,“十四五”规划中明确提出安全稳妥推动沿海核电建设。2022年和2023年我国均核准10台,较2021年数量翻倍,审批显著提速,常态化审批渐行渐近。
第四代核电技术大幅革新,安全性显著提升,中国已建成全球首座第四代核电站。第一代核电技术是试验性和原型反应堆,主要用于验证核电可行性;第二代核电技术在第一代基础上实现商业化、标准化、系列化、批量化运行,经济性大幅提升,包括压水堆、沸水堆和重水堆;受美国三哩岛和苏联切尔诺贝利核电站事故的影响,第三代核电技术采用非能动安全系统和冗余的能动安全系统提高安全性,但经济性有所降低,主要包括先进压水堆和先进沸水堆;第四代核电技术本身具有较高的安全性,钠冷快堆和铅冷快堆使用金属冷却剂,导热性能好,可以将热量快速导出,气冷快堆、高温气冷堆和超临界水堆采用都是单相冷却剂,反应过程中不会发生相变,导热稳定;熔盐堆采用液态燃料,不存在熔毁风险。目前中国已建成全球首座高温气冷堆商业示范堆,具备固有安全性。
核电站建设周期长达5年以上,我们预计2024年核电设备市场空间将达672亿元,建议关注压力容器及核电泵阀等设备的投资机会。核电站建设过程可以划分为前期准备和施工两个阶段,其中施工阶段又分为土建施工、设备安装和系统调试三个阶段,整体建设周期长达5年以上。在第三代核电站中,设备购置费包括核岛和常规岛内各类设备的购置费用,根据《核电项目全寿命周期成本控制研究》,设备购置费大约占建成价的37%,是核电站建设中成本占比最大的一项。在硬件设备上,关键设备大致相同,不同堆型有各自增量设备。随着核准常态化,核电设备将显著受益,我们预计2024年核电设备市场空间将达672亿元,建议关注核岛中压力容器/蒸汽发生器/阀门等设备的投资机会。
与市场不同的观点
市场认为由于前两年我国核电站核准数量较多,后续核准将显著减少,持续性有限。并且在福岛核电站事故之后,核电站安全性一直是制约行业发展的重要因素,但市场并不了解我国第三代核电站以及第四代核电站安全性如何。我们认为在安全性方面,本文从技术角度分析,第三代和第四代核电在安全性方面较福岛的第二代核电已有显著提高,中国具备自主知识产权的华龙一号更是结合能动和非能动安全设施于一体。在电力需求不断增长,新能源装机持续增长,电网消纳压力逐渐增加的背景下,发电稳定高效的核电有望大力推广,核准有望维持高景气。
高能级文明的野望,裂变核电站已发展至第四代
核能的运用将让人类走向高能级文明。在文明发展的历史上,人类率先掌握了生物能量,摄入食物,燃烧干柴秸秆等生物能,进行大量的体力劳作。在漫长的发展后,蒸汽机的出现使得化石能源代替生物能源做功。但生物能源、化石能源都来自于太阳聚变放出的能量。以木柴、煤、石油为代表的生物能源和化石能源的能量密度,远低于核能。人类对核能的运用将让能量来源不再局限于太阳聚变,走向卡尔达肖夫笔下的高能级文明。

核电能量密度高/发电稳定高效,碳排放量低于风光。核裂变发电站是指利用铀核裂变所释放出的热能进行发电,具备能量密度高、单机功率大、土地利用率高、不受季节和气候影响、发电成本稳定且相对较低等特点,可长期稳定高效运行。相比其他发电方式,核电机组的年发电利用小时数常年保持在7000小时以上,位居所有电源之首,而且在生产过程中不排放二氧化硫、氮氧化物、烟尘和二氧化碳。核电全寿期二氧化碳排放当量仅约12.2克/千瓦时,与水电基本持平,低于风电、光伏。安全是核电产业发展的前提,现有的三代核电主要在安全系统改进上提升了核电站的安全性。

核电厂是一种以核反应为热力源的热电厂,以热能驱动涡轮发动机并连接至发电机发电。核电站分两大部分,产生热能的核岛,与将其进行能量转换的常规岛。图中左半部为核岛,右半部为常规岛。核岛采用的技术决定其是第几代核电站,并决定其命名,如中国的第三代压水堆核电站华龙一号。

中国“十四五”规划下,核电2025年装机容量将达70GW,并积极推动先进核电站发展。“十四五”规划中指出,在确保安全的前提下,积极有序推动沿海核电项目建设,保持平稳建设节奏,合理布局新增沿海核电项目。开展核能综合利用示范,积极推动高温气冷堆、快堆、模块化小型堆、海上浮动堆等先进堆型示范工程,推动核能在清洁供暖、工业供热、海水淡化等领域的综合利用。切实做好核电厂址资源保护。到2025年,核电运行装机容量达到7000万千瓦左右。2023年我国在运机组55台,在建机组26台,核准机组10台。

裂变核电技术已发展到第四代,安全/可持续性/经济性不断提高:(1)第一代核电技术:1950s-1960s期间,美苏英法等国建造一代堆,主要是试验性和原型反应堆;(2)第二代核电技术:1960s末期,和第一代反应堆相比,装机容量不断增加,主要堆型有压水堆、沸水堆、重水堆等;(3)第三代核电技术:主要是先进轻水堆,包括先进压水堆和先进沸水堆,其特点是采用非能动安全系统或先进的能动安全系统以提高安全性;(4)第四代核电技术:由“第四代核能系统国际论坛”(GIF)提出的能够解决核能经济性、安全性、废物处理和防核扩散问题的第四代核电核能系统,包括钠冷快堆、高温气冷堆、气冷快堆、铅冷快堆、超临界水堆和熔盐堆。

压水堆占中国核电主导堆型,中长期开发第四代核电站。根据国家原子能机构披露的核电站情况,在建的26座核电站全为压水堆。我国核能发展近中期目标是优化自主第三代核电技术;中长期目标是开发以钠冷快堆为主的第四代核能系统,积极开发模块化小堆、开拓核能供热和核动力等利用领域;长远目标则是发展核聚变技术。目标到2030年,以耐事故燃料为代表的核安全技术研究取得突破、全面实现消除大规模放射性释放,提升核电竞争力;实现压水堆闭式燃料循环,核电产业链协调发展;钠冷快堆等部分第四代反应堆成熟,突破核燃料增殖与高水平放射性废物嬗变关键技术;积极探索模块化小堆(含小型压水堆、高温气冷堆、铅冷快堆)多用途利用。目标到2050年,实现快堆闭式燃料循环,压水堆与快堆匹配发展,力争建成核聚变示范工程。

核电站:可依据慢化剂和冷却剂分类,反应系数对安全至关重要
核裂变的链式反应造就高能量密度、洁净、低碳的能源,按照慢化剂和冷却剂的不同可对核电站进行分类。核电站通常使用的铀核裂变,铀原子核吸收一个热中子处于激发态,随后裂变成两个较小的原子核并释放2-3个中子,释放的中子又进一步被其他的铀原子核吸收,从而形成链式反应。在核裂变过程中,裂变前后原子核总质量发生了变化,根据爱因斯坦的质能方程E=mc2,消失的质量变为了能量,每次裂变大概能释放200MeV的能量。与标准煤发热量进行比较,1克铀裂变放出的热量相当于2.6吨标准煤。

为什么需要慢化剂?
U-235对热中子裂变截面大,需要慢化剂慢化中子提高反应概率。按照中子能量的不同,可将中子分为三类,快中子(E>0.1MeV)、中能中子(1eV<

慢化剂的中子吸收截面影响慢化剂的选择,并对燃料中的铀丰度提出不同要求。慢化剂在慢化中子过程中,不仅会与中子发生弹性散射,还会吸收一部分中子,使得反应堆内中子通量下降,反应堆功率下降。对于中子吸收能力强的慢化剂,需要用高富集铀燃料(U-235含量在2%-5%)以保证反应堆内的中子通量;而对中子吸收能力弱的慢化剂,则可以用天然铀燃料(U-235含量为0.7%)。因此慢化剂的选择需要综合考虑慢化能力和对中子的吸收截面,例如,重水的慢化能力仅次于轻水,但由于H-2的中子吸收截面小于H-1的中子吸收截面,使得重水的慢化比远高于轻水,具有很高的中子经济性,可以使用天然铀做核燃料。反应堆中常用的慢化剂包括轻水(H2O)、重水(D2O)、铍、石墨等。

为什么需要冷却剂?
核电厂通过“热传导-热对流-热传导”传递热量,需要液体、气体等冷却剂作为导热介质。热传递方式主要有三种:热传导、热对流和热辐射。热传导是物体内部或相互接触的物体表面之间,由于分子、原子及电子等微观粒子的热运动而产生的热量传递现象;热对流是指由于流体的宏观运动,致使不同温度的流体相对位移而产生的热量传递现象;热辐射是热能通过电磁波传递的过程,不需要任何中间介质而远距离传播。常见的核电厂主要通过“热传导-热对流-热传导”的方式传递热量,反应堆先通过热传导将热量传递液体、气体等冷却剂,冷却剂通过对流传热,最后通过蒸汽发生器中的传热管以热传导的方式传递给常规岛。

冷却剂导出堆芯裂变热,需具备良好的热物理性质和核性质。冷却剂的作用是将反应堆堆芯中核裂变反应产生的热量导出。对反应堆冷却剂的主要技术要求有:具有良好的热物理性质(比热容大、密度高、热导率大、熔点低、沸点高等),以便在较小的传热面积情况下,能够从堆芯带出较多的热量;对中子的吸收截面小,从而提高中子经济性;具有良好的热稳定性和辐照稳定性;与核燃料和结构材料有良好的相容性。反应堆中常见的冷却剂包括轻水、重水、氦气、钠、铅等。

什么是反应性系数?
反应性系数是指反应堆的反应性相对于某一个参数的变化率,对反应堆安全性至关重要。反应性系数包括温度系数和空泡系数等。空泡系数:空泡系数是指冷却剂的空泡份额变化1%所引起的反应性变化,在沸水堆中,反应性空泡系数一般为负,这是因为沸水堆中水既是慢化剂也是冷却剂,而空泡的密度小于水的密度,空泡的存在使得水的慢化能力减弱,链式反应发生概率降低。温度系数:温度系数是指温度变化1℃所引起的反应性变化,包括燃料温度系数和慢化剂温度系数。
为了保证反应堆的安全运行,要求反应性温度系数为负值,以便形成负反馈效应。以反应性温度系数为例:
1) 若温度系数为正,当堆内微扰使堆芯温度升高时,有效增殖因数增大,反应性增加,反应堆的功率也随之增加,而功率的增加又将导致堆芯温度的升高和有效增殖因数进一步增大,反应堆功率继续增加。若不采取措施,就会造成堆芯的损坏。反之,当反应堆的温度下降时,有效增殖因数将减小,反应性减少,反应堆的功率随之降低,这又将导致温度下降和有效增殖因数更进一步的减小。反应堆的功率继续下降,直至反应堆自行关闭。因此,正反应性温度系数的正反馈将使反应堆具有内在的不稳定性。
2) 若温度系数为负,温度的升高将导致有效增殖因数的减小,反应性减小,反应堆的功率也随之减小,反应堆的温度逐渐回到初始值。同理,当反应堆的温度下降时,将导致有效增殖因数的增大,反应堆的功率也随之增加,反应堆的温度也逐渐地回到初始值。因此,负反应性温度系数的负反馈效应使得反应堆具有内在的稳定性。

第一代核电:小功率原型堆为主,验证核电可行性
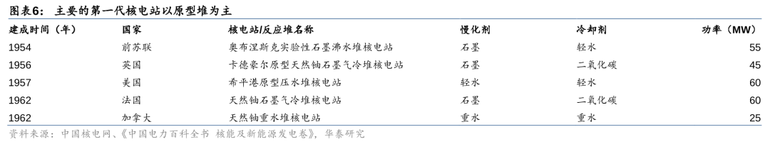
第一代核电以原型堆为主,主要用于验证核电设计技术和商业开发前景。1954年6月27日,前苏联建成的世界上第一座核能发电站——5MW奥布涅斯克实验性石墨沸水堆核电站。随后各国纷纷开始研究核电技术,建立了一系列的核电站,包括1956年英国45MW卡德豪尔原型天然铀石墨气冷堆核电站、1957年美国60MW希平港原型压水堆核电站、1962年法国60MW天然铀石墨气冷堆核电站、1962年加拿大25MW天然铀重水堆核电站。第一代核电站的投资费用高、功率普遍较小,建造的主要目的是为了通过试验示范来验证核电的工程实施可行性。

第一代核电技术功率较小,主要为探索核电可行性。第一代核电技术是上世纪50、60年代建造的原型堆和试验堆,以水冷堆和气冷堆两种堆型为主,由于当时的铀浓缩技术尚不成熟,因此主要使用天然铀作为核燃料。第一代核电的功率普遍较小,其建造的目的主要是为了验证核电运行的可行性。

第二代核电:可分为轻水堆和重水堆,经济性大幅提高
第二代核电较第一代提高经济性,可分为轻水堆和重水堆。20世纪60年代末到70年代,世界核电进入了快速发展阶段,核电技术趋于成熟,越来越多的国家投入到核电发展的浪潮中。1973年的第一次石油危机,进一步促进了核电的快速进步,单堆功率水平在第一代的基础上大幅提高,达到百万千瓦级。通常称这段时期建设的核电站为第二代,第二代核电在第一代的基础上,实现了商业化、标准化、系列化、批量化,目前世界上商业运行的核电机组绝大部分属于第二代核电机组。按照冷却剂和慢化剂的类型,第二代反应堆可分为轻水堆和重水堆。

轻水堆(LWR):轻水同时作为慢化剂和冷却剂,可分为压水堆和沸水堆
凭借优越的慢化和热物理特性,轻水堆中水同时作为中子慢化剂和反应堆冷却剂。水中含有的H-1元素只含有一个质子,其质量与中子质量接近,根据动量守恒定律,其慢化能力最佳。但是由于水的热中子吸收截面较大,因此轻水堆不能使用天然铀作燃料,必须使用高富集铀燃料,以保证反应堆中有足够的中子通量。此外,水的比热容高,吸热能力强,传热性能好,并且价格低廉、易于获得,具有较高的经济性。轻水堆根据工作原理的不同,又可进一步划分为沸水堆和压水堆。
压水堆(PWR):高压下轻水维持液态相,多采用双回路系统
压水堆采用水作为慢化剂和冷却剂,为了维持水的液态相在高压下运行。压水堆核电站由一回路系统和二回路系统构成。一回路系统即反应堆冷却剂回路,包括一回路主系统、其他安全和辅助系统,称为核岛系统;二回路系统与常规火电厂类似,称为常规岛系统。一回路中的液态水作为冷却剂由主泵泵送流经反应堆堆芯时,吸收堆芯产生的热量而升温。当流经蒸汽发生器传热管的一次侧时,将热量传给传热管二次侧的二回路水,使之转变为蒸汽,驱动汽轮机做功。温度下降了的水经过冷却剂循环泵再被送回堆芯,构成一回路循环。在标准大气压下,水的沸点为100℃,为了使反应堆内的水保持液态不沸腾,反应堆必须在高压下运行。现代压水堆核电站反应堆和一回路工作压力约为150个标准大气压。

(1)一回路主系统
1) 反应堆本体结构:由堆芯、堆芯支撑结构、反应堆压力容器及控制棒传动机构组成。①堆芯结构:包括燃料组件和堆芯功能组件(控制棒组件、可燃毒物组件、阻力塞组件、初次中子源棒组件、次级中子源棒组件);②堆芯支撑结构:为堆芯组件提供支撑、定位和导向,组织冷却剂流通,以及为堆内仪表提供导向和支撑,包括下部支撑结构、上部支撑结构和堆芯仪表支撑结构;③反应堆压力容器:支撑和包容堆芯和堆内构件,防止放射性物质外溢;④控制棒驱动机构:带动控制棒组件在堆芯内上下运动,实现反应堆的启动、功率调节、停堆和事故情况下的安全控制。

2) 蒸汽发生器(生成传热介质):一方面将反应堆所产生的热量传递给二次侧的工作介质水,将水加热成为饱和蒸汽;另一方面将带放射性的反应堆冷却剂与不带放射性的二回路水隔离。蒸汽发生器是最容易发生故障的设备,而其中的传热管换热区是事故多发区域。蒸汽发生器运行过程中,流体不稳定性导致的传热管振动和传热恶化导致的交变热应力是传热管应力腐蚀和疲劳破损的原因。

3) 反应堆冷却剂泵(驱动冷却剂循环):又称主循环泵,在正常情况下,冷却剂泵的功能是为反应堆堆芯提供足够的冷却流量并保证反应堆冷却剂的循环;在事故工况下,依靠冷却泵机组的惯性惰转,带出堆芯余热,保证反应堆的安全。水冷堆主泵按结构可分为屏蔽泵和轴封泵,屏蔽泵按结构又可分为屏蔽套泵和湿定子泵。屏蔽套泵的定、转子分别通过屏蔽套来实现与冷却剂的隔离,因此可确保冷却剂实现零泄露;湿定子泵没有阻止水进入定子绕组的隔套,流体直接流过定子绕组带走热量,内部磁损较小,效率比屏蔽套泵高;轴封泵在泵轴和电机轴之间装有复杂的轴密封结构,由于减少了定、转子屏蔽套的涡流损失,因此效率更高。现代压水堆核电厂广泛使用的是轴封泵。


4) 稳压器(稳定一回路压力):稳定一回路冷却剂的压力,防止一回路超压,并限制冷却剂由于热胀冷缩引起的压力变化。正常功率运行时,稳压器内下部为水,上部为汽空间,由加热器使水处于饱和状态。一回路除稳压器上部的汽腔以外,其余部分全部充满水。因此稳压器汽腔的蒸汽压力传播到整个一回路系统,稳压器的压力代表了一回路的压力。当压力降低时,底部电加热器加热使部分水蒸发为饱和汽,蒸汽密度增加,压力增加;当压力增加时,顶部喷淋过冷水使部分蒸汽凝结,蒸汽密度降低,压力下降。当压力超过稳压器安全阀的阈值时,安全阀自动开启,将稳压器内部的蒸汽排放。



(2)专设安全设备
1) 安全注入系统:又称紧急堆芯冷却系统,当一回路系统发生破口失水事故时,将硼酸溶液注入堆芯;当二回路主蒸汽管道破裂时,向一回路注入高浓度硼酸溶液。典型的安全注入系统包括高压安全注入、中压安全注入和低压安全注入三个子系统,分别对应不同的一回路压力。
2) 安全壳系统:在发生失水事故和安全壳内的主蒸汽管道破裂事故时承受内压,容纳喷射出的汽水混合物,防止或减少放射性物质向环境释放;对反应堆冷却剂系统的放射性辐射提供生物屏蔽,并限制污染气体的泄漏。
3) 安全壳喷淋系统:在发生失水事故或导致安全壳内温度、压力升高的主蒸汽管道破裂事故时从安全壳顶部空间喷洒冷却水,为安全壳气空间降温降压,限制事故后安全壳内的峰值压力,以保证安全壳的完整性。
4) 安全壳隔离系统:为贯穿安全壳的流体系统提供隔离手段,使事故后可能释放到安全壳中的任何放射性物质都包封在安全壳内。
5) 可燃气体控制系统:当反应堆冷却系统失效时,反应堆内温度升高,包裹燃料棒的锆金属壳会与高温水蒸气会发生锆水反应产生大量氢气,该系统用于监测、控制安全壳气空间的氢气体积分数,防止失水事故后安全壳内氢气积累到超过限值水平。
6) 辅助给水系统:在电厂启动、热备、热停和从热停向冷停堆过渡的第一阶段,代替主给水系统向蒸汽发生器二次侧供水;在事故工况下,向蒸汽发生器应急供水,排出堆芯余热。


(3)二回路系统
二回路采用蒸汽朗肯循环进行热力循环。朗肯循环一种以蒸汽作为工质的热力循环过程,其动力装置构成包括蒸汽发生器、过热器、蒸汽轮机、凝汽器和水泵。来自于给水泵的凝结水在蒸汽锅炉中吸热汽化成饱和蒸汽,饱和蒸汽在过热器中继续定压吸热成为过热蒸汽,过热蒸汽进入到蒸汽轮机膨胀做功带动发电机发电,蒸汽轮机作功后的乏汽进入到凝汽器凝结放热,放出的凝结热被冷却水带走,凝结水进入给水泵,从而完成一个循环。

压水堆二回路系统由汽轮机发电机组、凝汽器、凝结水泵、给水加热器、除氧器、给水泵、蒸汽发生器、汽水分离再热器等设备组成。蒸汽发生器的给水在蒸汽发生器吸收热量变成高压蒸汽,然后驱动汽轮发电机组发电,做功后的乏汽在凝汽器内冷凝成水,凝结水由凝结水泵输送,经低压加热器进入除氧器,除氧水由给水泵送入高压加热器加热后重新返回蒸汽发生器,形成热力循环。

1) 汽轮机(将热能转化为机械能):将高温高压蒸汽的热能转化为机械能。在汽轮机中,蒸汽在喷嘴中发生膨胀,压力降低,速度增加,热能转变为动能。高速汽流流经动叶片时,由于汽流方向改变,产生了对叶片的冲动力,推动叶轮旋转做功,将蒸汽的动能变成轴旋转的机械能。

2) 汽水分离再加热器(分离再加热高压缸蒸汽):蒸汽在汽轮机高压缸内膨胀做功后,从高压缸排出的蒸汽湿度较高。若不采取任何措施,使该蒸汽流入低压缸继续做功,将导致汽轮机效率降低,甚至对汽轮机叶片产生冲蚀,导致汽轮机事故。汽水分离再加热器用于将从汽轮机高压缸出来的排汽经汽水分离后再加热,提高汽轮机效率。高压缸排汽从汽水分离再热器的壳侧流进,先经过汽水分离装置利用湿蒸汽中水滴具有较大质量和惯性的特性去除水分后,再依次流经一级加热器、二级再热器后流出壳体,进入低压缸做功。按结构形式,汽水分离再热器有卧式和立式两种,立式结构由于重力作用,可以使加热蒸汽在管内凝结后生成的凝结水更易于排出。


3) 凝汽器(凝结汽轮机乏汽):接收汽轮机低压缸的排汽、旁路排放蒸汽等,并将其凝结成水,构成封闭的热力循环。汽轮机排汽流过凝汽器传热管外表面时,将热量传递给在管内流动的循环水,使蒸汽在传热管外表面凝结。凝汽器最终接收并冷却反应堆运行过程中产生的热量,是反应堆的热阱。

4) 凝结水泵(泵送凝结水至除氧器):将凝汽器的主凝结水抽出、升压,经各级低压加热器后送往除氧器。
5) 给水加热器(加热给水和凝结水):利用汽轮机抽汽对给水和凝结水加热,以提高热循环的经济性。回热加热器按汽水介质传热方式的不同可分为混合式和表面式两种。混合式加热器为汽水直接混合传热;表面式则由传热管将加热蒸汽和被加热水分隔开,通过传热管壁实现热传递。按表面式加热器水的侧压力不同,位于凝结水泵和给水泵之间的加热器属于低压加热器,给水泵下游的加热器为高压加热器。
6) 疏水泵(泵送疏水至管路):加热蒸汽在加热器或管道内的凝结水称为疏水,疏水泵将回热加热器壳侧的疏水升压后送入凝结水或给水管路中。
7) 除氧器(除去给水中的氧气):除去给水或凝结水中溶解的氧气,防止对热力设备和管道造成腐蚀。
8) 给水泵(泵送给水至蒸汽发生器):将除氧器出口的主给水升压,再经高压加热器加热后向蒸汽发生器供水。


压水堆功率密度高/核泄漏风险小,但高压下设备成本较高。压水堆的优势在于:由于水的慢化性能好,体积相同时压水堆功率最高,因此结构紧凑,堆芯功率密度大;经济上基建费用低、建设周期短;双回路系统使得一回路中的带有放射性的水始终在堆内循环,减少了放射性元素的泄露。其缺点在于:压水堆工作压力是沸水堆的2倍,必须采用高压的压力容器,导致压力容器制作难度和制作费用提高,同时高压环境下管道破裂的风险增加;压水堆中的蒸汽发生器是主要的故障源,提高了设备的维修成本。

沸水堆(BWR):轻水沸腾直接做功,单一回路结构简单
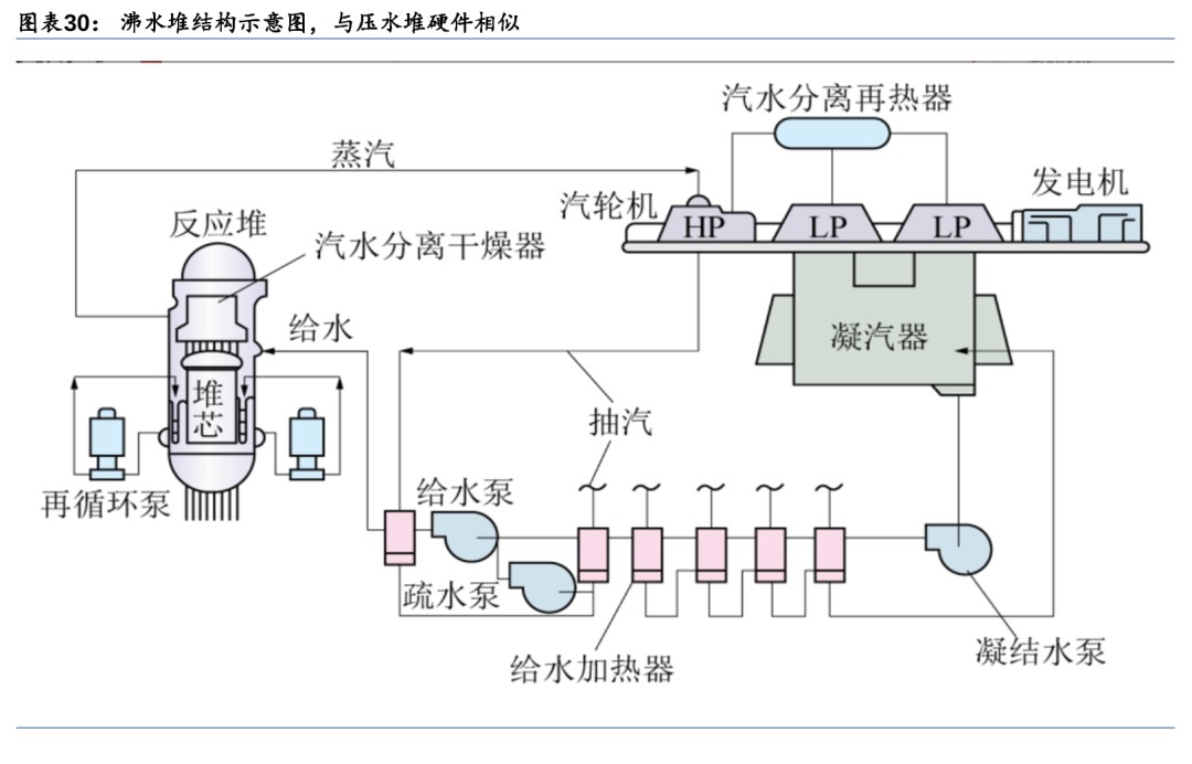
沸水堆使用水作为慢化剂和冷却剂,水沸腾带走裂变热做功,单一回路下结构简单。沸水堆的工作原理为:沸水堆内的压强保持在70个大气压,在270℃左右水沸腾。来自汽轮机系统的给水进入反应堆压力容器后,沿堆芯与容器内壁之间的环形空间下降,在喷射泵的作用下进入堆下腔室,再折而向上流过堆芯,受热并部分汽化。汽水混合物经汽水分离器分离后,水分沿环形空间下降,与给水混合;蒸汽则经干燥器后出堆,通往汽轮机做功发电。汽轮机乏汽冷凝后经净化、加热再由给水泵送入反应堆压力容器,形成闭合循环。

沸水堆硬件结构与压水堆相似。两者回路系统设备主要差别在于由于沸水堆压力容器内有汽水分离器、蒸汽干燥器和喷射泵,因此体积比压水堆压力容器大;由于反应容器上方需要安装汽水分离器和蒸汽干燥器,这使得沸水堆的控制棒需要从堆底引入,控制棒驱动机构安装在反应堆压力容器底部;沸水堆采用再循环系统,以再循环泵替代了反应堆冷却剂泵,冷却剂泵设置在一回路系统中,用于驱动冷却剂完成循环,而再循环泵设置在压力容器两侧,用于调节堆芯内部冷却剂流量,调节反应堆功率。

1) 汽水分离器(分离水和蒸汽):汽水分离组件由349个三级式分离装置平行排列组成,汽水混合流体从堆芯上部的空腔经过立管进入汽水分离器的下端,入口处的叶片使汽水混合物向上流动的同时产生旋转运动,利用离心效果分离水和蒸汽。
2) 蒸汽干燥器(干燥蒸汽):通过进一步分离蒸汽中的湿分使蒸汽干燥。蒸汽干燥器由六个干燥组件构成,干燥组件由干燥单元及两侧固定用的圆孔网板构成,干燥单元是在由整块薄钢板压制成的波浪形板上焊接断续的波浪形翼片而形成的。


3) 喷射泵(循环反应堆容器内的水):将来自汽水分离器的水和从凝汽器回流的给水送回堆芯再循环。
4) 再循环泵(调节冷却剂流量):使堆内形成强迫循环,其进水取自环形空间底部,升压后再送入反应堆容器内,成为喷射泵的驱动流。通过调节再循环泵的转速能够调节冷却剂再循环量,从而控制反应堆热功率。

沸水堆系统简化事故减少/能自动调节功率,但存在放射性物质泄露和机构故障风险。沸水堆的优点在于:系统简单,工作压力较于压水堆(150个大气压)减半,省去了压水堆电站中的易出现事故的蒸汽发生器和稳压器,使电站回路事故减少;具有较大负反应性空泡系数,能够自动调节反应堆功率,使反应堆运行更稳定。其缺点在于:水沸腾后密度降低,慢化能力减弱,导致功率密度降低;沸水堆蒸汽由堆内直接产生进入汽轮机,导致O-16经过(n,p)反应后产生的N-16的泄露,N-16有很强的γ辐射,因此汽轮机组正常运行时会带有很强的放射性;控制棒驱动结构在堆芯底部,一旦发生紧急停堆事故,控制棒不能依靠重力下降,存在因机构故障而不能插入反应堆的风险。

重水堆(PHWR):重水同时作为慢化剂和冷却剂,可采用天然铀作为燃料
重水堆使用重水作为慢化剂和冷却剂,天然铀作为燃料,结构以卧式压力管式为主。重水堆的冷却剂和慢化剂都是重水(D2O),重水的慢化能力仅次于轻水,但重水的中子吸收截面小,具有很高的中子经济性,因此重水堆可以使用天然铀作为核燃料。重水堆反应堆结构包括压力管式和压力壳式,压力管式重水堆又分为立式和卧式两种。立式时,压力管是垂直的,可采用加压重水、沸腾轻水等冷却;卧式时,压力管水平放置,冷却剂沸腾可能导致冷却剂在管道中分布不均,因此不宜用沸腾水冷却。压力壳式重水堆只有立式,与压水堆或沸水堆类似,使用加压重水或沸腾重水冷却。由于卧式结构方便不停堆换料,目前已实现工业规模推广的是CANDU压力管式重水堆核电站。

CANDU重水堆工作原理与压水堆类似。一回路中的重水冷却剂在冷却剂泵的泵送下由左侧循环回路流入左侧压力管进口,在堆芯内冷却燃料。重水被加热升温后从反应堆右侧流出,进入右侧循环回路,在右侧循环回路蒸汽发生器中将热量传递给二回路的水。而从蒸汽发生器出口,重水又由右侧循环回路重水泵泵送进入右侧压力管,在堆芯内被加热,然后从反应堆左侧流入左侧循环回路的蒸汽发生器中,再由左侧重水循环泵泵送入堆芯。如此循环往复将堆芯热量导出至蒸汽发生器传递给二回路,产生的蒸汽送入蒸汽轮机发电。

CANDU核电站的回路系统与通常的压水堆核电站相似:一回路为反应堆冷却剂系统,主要由反应堆容器、冷却剂泵、蒸汽发生器、稳压器等组成;二回路由蒸汽发生器、汽轮机、凝汽器、给水泵等组成。CANDU重水堆与压水堆的主要差异在于堆芯结构:反应堆的堆芯由几百根装有燃料棒束组件的压力管排列而成,压力管水平放置。冷却剂重水在压力管内流动以冷却燃料元件,采用加压重水以防止冷却剂过热沸腾。慢化剂重水装在反应堆容器(排管容器)内。为了防止热量从冷却剂重水传出到慢化剂重水中,在压力管设置一条同心的管子,称为排管,压力管与外套的排管之间充入气体作为绝热层,以保持压力管内冷却剂的高温,避免热量散失。排管容器的两端各设一台装卸料机,进行不停堆换料。


重水堆中子经济性好/能够不停堆换料/可生产同位素,但功率密度低且重水价格昂贵。重水堆的优点在于:重水堆的中子经济性好,可以采用天然铀作为核燃料;由于使用天然铀,后备反应性低,需要经常将乏燃料卸出堆外补充新燃料,因此能够实现不停堆换料,减少停堆时间;由于中子通量高以及不停堆换料的特性,重水堆还可以用来生产同位素。将重水堆的不锈钢调节棒换成钴调节棒,与快中子反应后即可生产用途广泛的Co-60同位素,全世界80%以上的Co-60同位素由重水堆生产。其缺点在于:由于重水慢化能力比轻水低,为了使快中子得到充分的慢化,堆内重水的需要量很大,使得相同功率下重水堆体积更大,功率密度低;重水价格昂贵且用量大,重水的费用占重水堆基建投资的1/6以上。

小结:第二代核电实现商业化/标准化,沸水堆安全隐患高于压水堆
第二代核电在第一代核电的基础上实现了商业化应用,按照冷却剂的不同,可分为轻水堆和重水堆,其中轻水堆按照工作原理不同分为压水堆和沸水堆。在核燃料上,由于冷却剂中子吸收概率的不同,压水堆和沸水堆使用高富集铀,而重水堆使用天然铀。在回路系统上,压水堆和重水堆均采用二回路系统,回路系统相似,包括反应堆容器、冷却剂泵、稳压器、蒸汽发生器、汽轮机、汽水分离再热器、凝汽器、凝结水泵、给水加热器、除氧器、疏水泵、给水泵等,其主要差别体现在反应堆结构上;而沸水堆采用一回路系统,省去了蒸汽发生器和稳压器,增加了汽水分离器、蒸汽干燥器、喷射泵和再循环泵,这使得沸水堆在运行过程中放射性物质泄露的风险更大。

第三代核电:配备多重安全冗余,造价较二代上升较多
为提高安全性,第三代核电应运而生。1979年、1986年分别发生在美国三哩岛和苏联切尔诺贝利核电站的严重事故,引发了公众对核电站安全性的信任危机,核电发展进入低潮。上世纪90年代初,美国和欧洲的核电公司提出了满足更高的安全指标的第三代核电标准。美国电力公司为下一代先进轻水堆(ALWR)编制《美国核电用户要求文件》(简称URD),欧洲的核电公司联合编写《欧洲核电站用户要求》(简称EUR),这两个文件构成了第三代核电技术的具体指标。第三代核电以改进第二代核电中的沸水堆和压水堆为主,包括美国研发的先进沸水堆(ABWR)、非能动先进压水堆(AP1000);法国推出的欧洲先进压水堆(EPR);中国的华龙一号(HPR1000)和国和一号(CAP1400)。

第三代核电技术采用先进的能动安全系统或非能动安全系统来提高安全性。能动安全系统依赖于外部能源,如电力或动力,来驱动安全相关的设备和组件。这些系统通常包括使用泵、风机、柴油发电机等能动部件来维持反应堆的安全状态。第三代核电技术在传统能动安全系统的基础上对系统进行改进,增加安全系统冗余度以提高安全性。而非能动安全系统采用加压气体、重力流、自然循环流以及对流等自然驱动力,不使用泵、风机或柴油发电机等能动部件,可以在没有交流电源、设备冷却水、厂用水以及供暖、通风与空调等安全级支持系统的条件下保持正常运行功能。非能动安全系统提高了核电站安全性,并且包含的设备部件大大减少,安全系统简化,减少了日常的试验、检查和维护。

第三代核电站单位造价在每千瓦1.6万元-1.7万元,较第二代核电高出约30%。为满足国际核安全标准,三代核电采用更高性能的设备、材料和更高安全水平的系统设计,加上产业链各环节的技术引进费用、研发费用和装备制造投入,使得三代核电首批项目单位造价明显高于二代核电,经济性较差。根据《2016-2017年投产电力工程项目造价情况》,第二代核电的单位造价在每千瓦1.2万元-1.3万元,而第三代核电站例如“华龙一号”,其单位造价在每千瓦1.6万元-1.7万元,较第二代高出约30%。

先进压水堆(APWR):呈现革新、改良以及两者结合的三种发展方向
先进压水堆安全系统发展呈现革新型设计、改良型设计以及两者结合的三种方向。先进压水堆,沿用了传统压水堆的二回路系统,但为了满足URD/EUR和核安全监管机构要求,出现了三种不同的走向:第一种是美国西屋公司研发的非能动先进压水堆AP1000。AP1000采用非能动安全系统,使核电站设计发生革新性变化;第二种是法、德合作开发的欧洲先进压水堆EPR。EPR采用改良型设计,立足成熟技术的逐渐演进,着重利用能动安全系统,用加大机组容量的规模效应来补偿经济性;第三种是中国核工业集团开发的、具备完整自主知识产权的华龙一号先进压水堆(HPR1000),华龙一号结合能动与非能动安全系统。


非能动先进压水堆(AP1000):简化一回路管道,增加非能动安全系统
AP1000反应堆一回路基本保留二代压水堆设计,简化一回路管道提高安全性和可维修性。二代压水堆的一回路系统由反应堆容器、稳压器、蒸汽发生器、冷却剂循环泵以及连接管道组成,AP1000的一回路系统与二代压水堆类似,不同之处在于AP1000的冷却剂循环泵直接与蒸汽发生器相连,取消了泵与蒸汽发生器之间的管道,降低管道破裂风险。AP1000通过简化蒸汽发生器、泵和管道的基座和支承系统,可减少在役检修量和提高可维修性。


AP1000优化传统压水堆的能动安全系统,采用非能动安全系统。AP1000采用非能动的安全系统,利用自然驱动力来使系统工作,无需泵、风机、柴油机、冷水机或其它能动机器,能够在无需操纵人员行动或交流电支持的情况下建立并长期地维持堆芯冷却和安全壳的完整性。AP1000的非能动安全相关系统包括非能动堆芯冷却系统(PXS)、非能动安全壳冷却系统(PCS)、安全壳隔离系统和主控室应急可居留系统(VES)。
非能动堆芯冷却系统(PXS)可在反应堆冷却剂系统(RCS)不同位置上出现不同尺寸破口的泄漏和破裂的情况下对核电厂进行保护。PXS提供了堆芯余热排出、安全注射和卸压等安全功能。
1) 非能动堆芯余热排出。非能动堆芯冷却系统包含一台100%容量的非能动余热排出换热器(PRHR HX),该换热器通过输入和输出管道连接到反应堆冷却剂系统一回路上。非能动余热排出是通过打开两个平行的应急开启式气动阀门(AOV)中的一个以实现流路来完成的。一旦打开这两个阀门中的任何一个,由于堆芯内温度高、密度低,贮水箱内温度低、密度高,水流会由于密度差会从贮水箱流向堆芯,从而形成循环。安全壳内换料贮水箱(IRWST)可为非能动余热排出换热器提供热阱。该换料贮水箱中的水在沸腾之前可以吸收超过1个小时的衰变热。一旦开始沸腾,蒸汽将在钢制安全壳上凝结,经收集后可借助重力流回换料贮水箱。
2) 安全注射和减压。非能动堆芯冷却系统利用3个非能动水源通过安全注射来维持堆芯冷却。这些注射水源包括堆芯配料槽、安全注射箱和安全壳内换料贮水箱。首要注射源是堆芯配料槽,通过开启注射阀启动注射。当堆芯冷却剂系统的压力低于安全注射箱内压缩氮气的压力时,安全注射箱将进行注射。长期水注射由位于安全壳内堆芯冷却剂系统环路正上方的安全壳内换料贮水箱提供。必须在对堆芯冷却剂系统进行减压之后,安全壳内换料贮水箱才能开始注射,减压工作由自动卸压系统(ADS)来完成。


非能动安全壳冷却系统(PCS)为机组提供了最终热阱。钢制安全壳容器为传热表面,空气从外层屏蔽壳入口引入,通过外部环廊到达底部,沿空气折流板底部转向180°进入内部环廊,再沿安全壳内壁向上流动吸收热量,最终从屏蔽壳顶部烟囱排出。通过内、外环廊的空气密度差,形成空气的自然循环。在安全壳顶部设有冷却水贮存箱,水依靠重力向下流,在钢安全壳弧顶和壳壁外侧形成一层水膜。当发生事故时,水的蒸发将作为空气冷却的补充,由水膜和空气的自然循环共同导出安全壳内的热量。

安全壳隔离系统和主控室应急可居留系统同样通过非能动安全设计和设施实现其功能。安全壳隔离系统可在事故情况下将贯穿安全壳边界的流体管道隔离,以尽量减小向环境释出放射性的可能性。AP1000安全壳隔离系统的一项重大改进是大幅度减少了贯穿件的数量,根据《AP1000核电厂SGTR事故概率安全评价》,通常打开的贯穿件的数量减少了60%。主控室应急可居留系统为主控室在事故以后提供新鲜空气、冷却和增压。在接收到主控室高辐射信号以后,该系统自动启动运行,隔离正常的控制室通风通道并开始增压。一旦系统开启运行,所有功能都完全是非能动的,它使得主控室保持在一个略为正压的状态下,以尽量减少周围区域内气载污染物的渗入。

欧洲先进压水堆(EPR):沿用传统能动安全系统,配备多重冗余度
EPR核电站沿用传统压水堆能动安全系统,配备4重冗余安全系统。EPR根据现役核电站的设计、建设和运行经验,在传统设计的基础上对系统的设计、布置和运行进行了适当的改进和优化。EPR的专设安全系统具有4重冗余度,且四个子系统彼此分离、实体隔开,以保证消除共模故障,专设的安全系统主要包括安全壳系统、应急堆芯冷却系统和应急给水系统。

双层安全壳设计既能防止内部核泄漏,又能抵御外部灾害。EPR采用双层安全壳,外层是钢筋混凝土,内层是带钢衬里的预应力混凝土壳。双层安全壳满足生物屏蔽和防内部、外部灾害的要求,在防外部灾害的设计中,还特别考虑了抗飞机撞击的能力。双层安全壳之间的环廊保持负压,保证有害气体不会直接向环境泄漏,泄漏到环廊内的气体经过滤处理后再向外排放。

应急堆芯冷却系统在事故工况下确保堆芯冷却,拥有4个独立的子系统。应急堆芯冷却系统的作用是在发生严重事故时确保堆芯冷却,主要指安注系统(SIS)。设计上,EPR的安注系统和余热导出系统(RHR)共用,不但能在事故工况下执行安全注入,还能在正常运行下排出余热。安注系统由中压安注系统、低压安注系统和安注箱组成,其中,低压安注系统和余热导出系统共用同一套系统。安注系统由4个子系统组成,每个子系统的容量为100%,各对应一个环路,系列之间没有交叉连接,设备之间实体隔离。安全壳内的换料水贮存箱位于安全壳内的底部,在电站正常运行期间,EPR安注系统处于直接安注的备用状态,管道中充满安全壳内换料水箱的含硼水。接收到安注信号后,安注泵启动,实现安注功能。

应急给水系统在发生故障时保持蒸汽发生器水位,具备4重安全冗余。应急给水系统的主要作用是在主给水系统发生故障时,作为应急手段向蒸汽发生器的二次侧供水,保持蒸汽发生器的水位,防止设备损坏。应急给水系统包括4个相同系列,分别布置在4个安全厂房内,每个系列包括一个储水箱和一台电动泵,其中1和4区的水箱总容积约为500m3,2和3区的水箱总容积约为450m3。应急给水系统的4台电动泵由4台应急柴油发电机作为应急电源,另外还有2台小的柴油发电机作为发生全厂断电时第1、4区安全厂房中电动泵的备用电源。


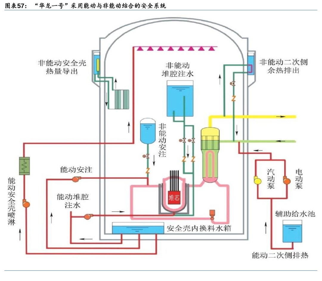
华龙一号(HPR1000):能动与非能动安全系统相结合,中国自主产权已实现出口验收华龙一号采用能动与非能动相结合的安全系统。中国自主三代核电华龙一号已实现出口并通过验收。华龙一号以能动和非能动的方式实现应急堆芯冷却、堆芯余热导出、熔融物堆内滞留和安全壳热量排出等功能。在核岛布置设计中考虑了安全系统和正常运行系统间充分的物理隔离,专设安全系统主要布置在两个安全厂房内,正常运行系统主要布置在反应堆厂房、电气厂房、燃料厂房及核辅助厂房内;同时冗余的两个安全系列分别布置在两个安全厂房中并且由独立的应急柴油发电机供电。两个安全厂房位于反应堆厂房两侧,两个应急柴油发电机厂房也分别布置在核岛的两个角落,实现了实体隔离。专设安全系统主要包括安全注入系统、辅助给水系统与安全壳喷淋系统。
1) 安全注入系统:由两个能动子系统(中压安注子系统和低压安注子系统)与一个非能动子系统(安注箱注入子系统)组成。中压与低压安注泵在发生冷却剂丧失事故时从内置换料水箱取水并注入反应堆冷却剂系统,以提供应急堆芯冷却,防止堆芯损坏。
2) 辅助给水系统:用于在丧失正常给水时为蒸汽发生器二次侧提供应急补水并导出堆芯热量,水源取自两个辅助给水池。
3) 安全壳喷淋系统:通过喷淋,冷凝由于主冷却剂管道破裂或主蒸汽管道破裂事故时释放到安全壳内的蒸汽,将安全壳内的压力和温度控制在设计限值以内,从而保持安全壳的完整性。

先进沸水堆(ABWR):优化回路系统,内循环替代外循环提高安全性
先进沸水堆工作原理与沸水堆相同,以内循环系统代替外部再循环提高经济性和安全性。先进沸水堆(ABWR)是传统沸水堆(BWR)的革新性设计堆型,其工作原理与传统沸水堆相同,沿用了沸水堆的一回路循环系统。
ABWR在结构上进行改进,用内置泵代替对外循环回路和喷射泵。ABWR将再循环泵从以往BWR的外部再循环方式改成了内置泵方式,使其集中在紧凑的反应堆安全壳中,简化了反应堆系统设备,并且使得在压力容
免责声明:本网转载自合作媒体、机构或其他网站的信息,登载此文出于传递更多信息之目的,并不意味着赞同其观点或证实其内容的真实性。本网所有信息仅供参考,不做交易和服务的根据。本网内容如有侵权或其它问题请及时告之,本网将及时修改或删除。凡以任何方式登录本网站或直接、间接使用本网站资料者,视为自愿接受本网站声明的约束。


